AMB Enterprise
Description
Description
Audio Management Batch processor
For one file, or thousands
AMB is a modular application for Windows and OSX that enables post production facilities to speed up workflows significantly for a range of different tasks, including upmixing and loudness management.
AMB provides unprecedented power and control using threaded algorithm processing and multiple processing threads that are addressable for parallel file and queue handling.
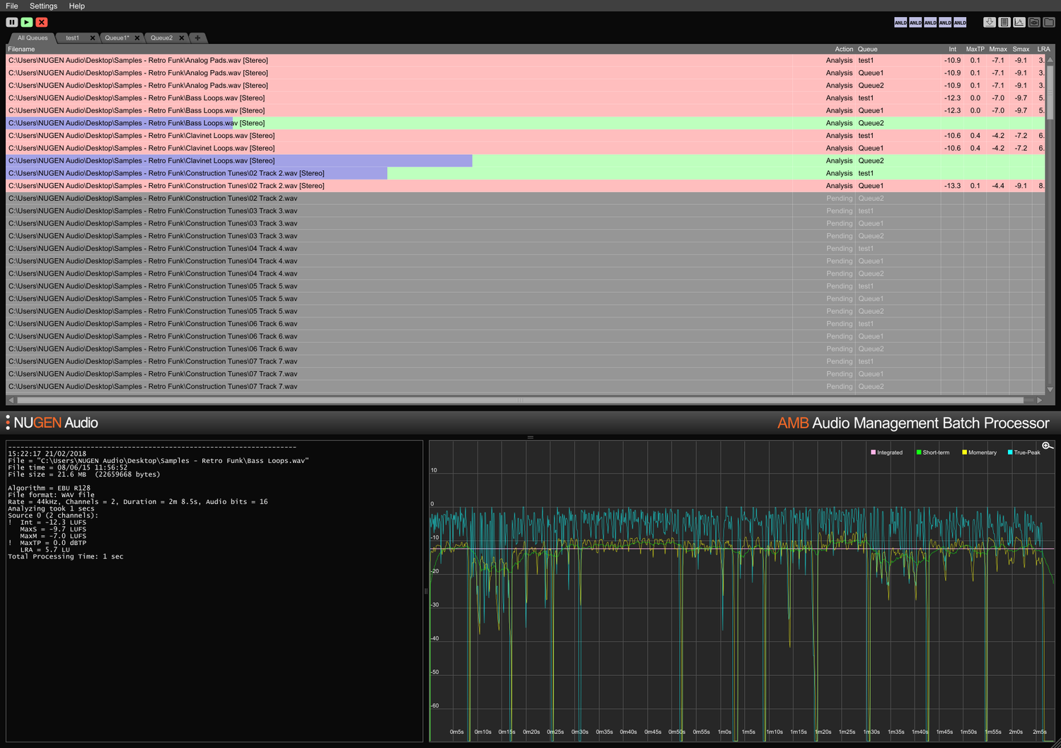
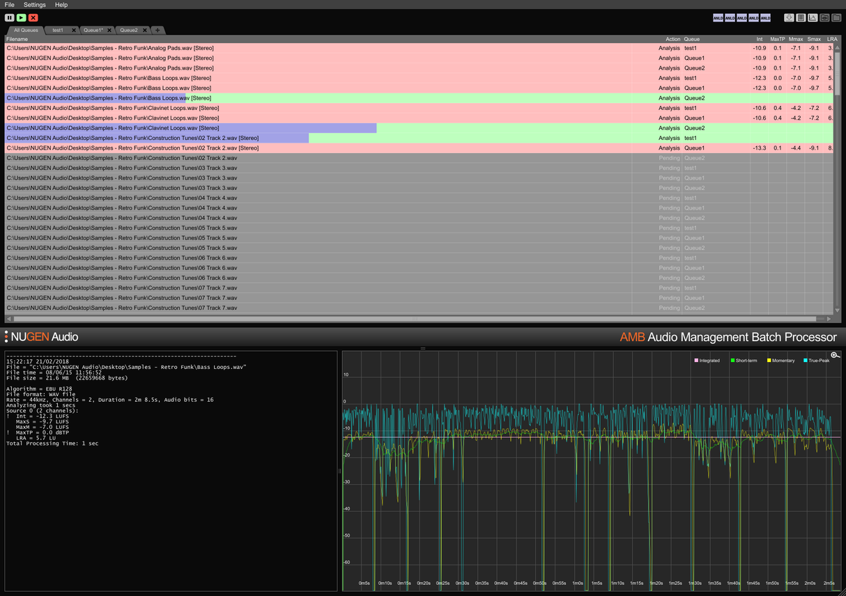
Loudness core module
Rapid, file based loudness profiling and correction to ITU-R BS. 1770 (CALM) and EBU R128 standards. Watched folders, warning indicators, along with detailed post-mortem log files and graphing are all managed from a flexible intuitive interface. Easily meet multiple/complex delivery requirements through detailed auto-correct conditions, typically processing files at up to 100x realtime.
Upmix core module
Core technologies from NUGEN Audio’s acclaimed Halo Upmix plug-in are employed for batch processing, providing high-quality, automatic upmixing to 5.1 and 7.1 from stereo and multi-channel sources, with exact downmix compatibility if required.
DynApt extension
NUGEN Audio’s award winning technology for loudness-compliant dynamic adaptation, DynApt allows the reduction of dynamics in the audio while avoiding the introduction of dialog clarity issues common in repurposed content. This extension enables LRA targeting and dynamic content repurposing, identifies and respects transitions whilst preserving dialog clarity, and streamlines feature film adaptation for TV, TV for web, and radio for podcast.
ProRes and MXF extensions
With the ProRes module, PCM audio is natively handled within any ProRes or .mov container, leaving video and metadata untouched.
With the MXF module, AMB natively handles PCM audio within multipleMXF formats (PCM audio in OP-1a and OP-Atom operating patterns) leaving other data intact, saving time and avoiding potential file conversion errors.
Dolby E extension
Native decoding and encoding of Dolby E files. The Dolby E module enables AMB to decode Dolby E files to PCM audio and/or encode PCM audio to Dolby E, with full Dolby meta data support.
Enterprise extension
Full automation, scripting and reporting in AMB and straightforward MAM integration. The Enterprise extension maximizes efficiency for larger network workflows.
Features include email notifications for queue completion and analysis failure, post-processing script execution and cross-platform command line support (OSX/Windows). Features include email notifications for queue completion and analysis failure, post-processing script execution and cross-platform command line support (OSX/Windows).
Queue/Thread expansions
The base configuration of AMB accesses two watch folders/queues as standard. Each queue expansion provides an additional watched folder and/or processing queue, up to a total of 16.
As standard, the base AMB configuration also includes two independent processing threads that optimize workflows by allowing two simultaneous processes to run in parallel. For even greater power and efficiency, an AMB thread expansion can be added; each instance will activate an extra processing thread up to a total of 16.
For workgroups
Save time and increase accuracy of compliance checking and correction. With AMB automatically watching output folders, errors can be caught and corrected, or warning indicators given ensuring that quality standards and compliance criteria are met at all times.
Multiple queues and folders enable automated re-versioning of original assets for different regions and network standards. Using the optional DynApt extension automates re-purposing from feature film to TV to web ready assets, preserving dialog clarity and enabling specific LRA targeting if required.
Condensed and extensive text logs, and graphical logs are available, enabling detailed post-mortem analysis and proof of compliance records.
With the option to expand capacity with up to 16 watch folders and queues and 16 processor threads, AMB is a future proof solution for any busy post production environment.
For ingest and broadcast
Automate assessment of incoming 3rd party assets with ease. Optional error reporting and/or correction ensures acceptance standards are met without error.
Fully expandable with up to 16 processor threads and 16 folders capable of maintaining individual compliance criteria, AMB can be scaled to handle high throughput environments.
With the ability to automatically submit the same file to multiple queues, AMB is perfect for re-porposing for multiple regions and play-out environments including film, TV and internet streams from a single original asset.
Dolby E, MXF and ProRes extension options allow for native handling of the audio within the container. Full meta data support, including over-rides ensures smooth transition of files through larger MAM systems.
Features
- Typically over 100x real-time
- Multiple file formats supported
- Scalable modular architecture
- Loudness and upmix options
- Automated log generation
System Requirements
macOS
Windows


